> 適用范圍




一、氨法脫硫發展歷史
氨法脫硫技術***早由美國GE環保脫硫公司(現為瑪蘇萊公司)開發成功,1996年在北達科他州大平原合成燃料廠建成投產了世界***套相當于30萬kW級的氨法煙氣脫硫裝置,***今已運行了8年之久,煙氣中SO2濃度相當于含硫5%的煤燃燒后煙氣中SO2濃度,高達1.2~1.3萬mg/Nm3。其規模為每年脫除SO2約7.5萬噸,副產硫銨15萬噸。氨法脫硫效率高達95~98%,副產品硫銨可作為化肥和工業原料使用,利用價值較高,使脫硫成本大為降低,一般脫除1噸SO2扣除脫硫成本外,還可獲得100~150元的效益,而且沒有CO2排放、廢水處理和石膏渣堆放等問題。可取得一舉三得的效果,與石灰石法相比具有突出優點。加拿大利用美國瑪蘇萊公司技術正在建設相當于50萬kW煤發電廠煙氣量的氨法脫硫裝置,預計今年6月建成投產。
2005年2月國家發改委、中國電力企業聯合會組團赴美國進行氨法煙氣脫硫技術考察,認為:用氨水作為吸收劑,脫除燃煤煙氣中的SO2,脫硫效率高,其副產品為硫銨肥料,生產過程中不產生廢水廢渣,氨法脫硫工藝,在技術上是成熟的,并經過8年多的運行證明是成功的,符合循環經濟發展的要求,可以在國內推廣應用。
我國氨法脫硫技術開發近年來進展很快。一是華東理工大學開發的氨法煙氣脫硫技術,2003年在天津堿廠2.5萬kW熱電站進行了工業化試驗,尚未達到穩定運行工況;2006年三門峽5萬kW熱電廠建成氨法脫硫裝置,取得較好效果。
二是北京瑞可森環保科技公司開發的碳銨—氨法煙氣脫硫技術,具有與前者明顯不同的特點。該技術采用碳銨(NH4HCO3)和氨水作為吸收劑,脫硫效率提高到98~99%,氨逃逸率降低,吸收塔采用超強湍流技術,設備體積小,吸收效率高,投資和脫硫成本降低,是有發展前景的新技術。2005年完成了中間試驗,效果十分理想。
二、產品概述
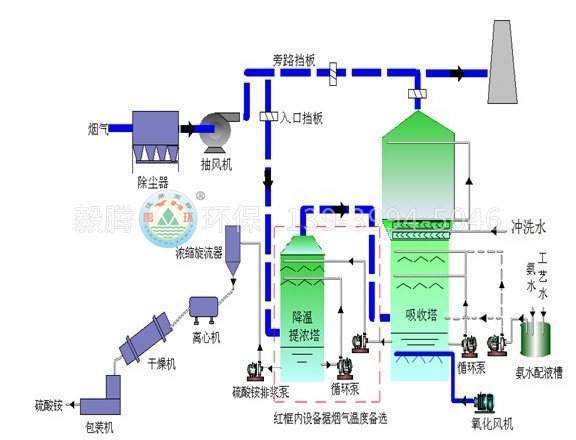
在充分吸收引進國內外先進技術的基礎氨法脫硫工藝的上,我公司科技人員聯合相關科研院所,自主研發發展起來了新型氨法脫硫產品。其突出的特點是鍋爐(窯爐)的高溫煙氣預洗、凈化、脫出二氧化硫及利用高溫煙氣使得脫硫副產物硫酸銨達到濃縮飽和,均在一個脫硫提濃塔內分段完成。
整套脫硫裝置占地面積小、脫硫反應速度快、脫除效率高,耗能低、氨逃逸率低、副產品價值高,并且具有一定得脫硝功效。
三、氨法煙氣脫硫的原理及化學反應過程
在吸收塔的噴淋區發生氨水(或碳銨溶液)吸收SO2的反應,將噴淋漿液——飽和的硫酸銨/亞硫酸銨溶液的PH值控制在5.0~5.9范圍,按下列反應式生成硫酸氫銨和亞硫酸氫銨:
(1)SO2+H2O→H2SO3
(2)H2SO3+(NH4)2SO4→NH4HSO4+NH4HSO3
(3)H2SO3+(NH4)2SO3→2NH4HSO3
在反應式(1)中,煙氣中的二氧化硫(SO2)溶于水并生成亞硫酸。在反應式(2)、(3)中,亞硫酸同溶于水中的硫酸銨和亞硫酸銨起反應。氨注入吸收塔底部按下列反應中和酸性物質:
(4)H2SO3+NH3=NH4SO3
(5)NH3+NH4HSO3=(NH4)2SO3
(6)NH3+NH4HSO4=(NH4)2SO4
氧化空氣注入吸收塔底部使亞硫酸銨被氧化成硫酸銨:
(7)(NH4)2SO3+1/2O2=(NH4)2SO4
由于化學反應的繼續和在煙氣里水的蒸發,使硫酸銨溶液得到飽和并進而析出結晶。其蒸發熱由煙氣殘余熱供給:
(8)(NH4)2SO4(水溶液)+蒸發熱=(NH4)2SO4(固)
對于氨法脫硫工藝,二氧化硫與硫酸銨的產出比約為1:2,即每脫除1噸二氧化硫,產生2噸硫酸銨。在吸收塔里的硫酸銨不是以離子形式存在于溶液里,就是以固體結晶的形式存在于漿液里。系統里的主要成分溶解或結晶的硫酸銨已完全被氧化,因此在副產品硫銨中氮的含量很容易做到大于20.5%。
四、性能保證:
★脫硫效率≥95%★脫氮效率≥30%★氨逃逸≤10PPm
★副產硫酸銨品質符合GB535--1995《硫酸銨》標準和DL/T808—2002《副產硫酸銨》標準。